Requests & Limits avec VPA, Goldilocks et Grafana

Utilisez les Vertical Pod Autoscaler, Goldilocks et Grafana pour optimiser les ressources d'un cluster Kubernetes

RV
Rémi Verchère
Platform & Cloud Native
5 min de lecture

Lorsqu'on développe des applications Cloud Native qui seront hébergées sur Kubernetes, on doit toujours paramétrer et optimiser l'utilisation du CPU et RAM des déploiements.

Si cela n'est pas fait, on peut arriver dans des situations délicates, comme ne pas avoir assez de ressources disponibles si un serveur (node) est indisponible, quelques process OOMKilled à cause de limites de mémoire trop restrictives, des pods non schedulés, etc. De plus, par défaut, certaines valeurs de déploiements ne sont pas toujours alignées avec l'utilisation que l'on en a (comme certains charts Helm publics).

Alors, comment valider nos déploiements, et adapter les Requests & Limits pour coller au mieux à l'utilisation que l'on en a ? Cela peut être fait avec un mix d'outils Open Source, que l'on verra dans cet article.

Vertical Pod Autoscaler

Kubernetes Vertical Pod Autoscaler permet de suivre l'utilisation CPU et RAM des pods d'un cluster, et les adapter automatiquement si besoin. On retrouvera plus d'information ici : https://github.com/kubernetes/autoscaler/tree/master/vertical-pod-autoscaler

Le VPA a 3 composants: le Recommender, l'Updater et l'Admission Plugin. Dans notre cas, on ne souhaite avoir que des recommendations, alors on n'utilisera que le Recommender.

L'installation peut se faire de plusieurs façons, mais on utilisera ici le chart Helm fourni par Fairwinds.

Comme l'on utilise Prometheus comme outil de monitoring, on s'en servira plus tard de source pour récupérer les métriques VPA. On active cela dans les valeurs du chart Helm :

$ helm repo add fairwinds-stable https://charts.fairwinds.com/stable
$ helm repo update
$ helm install vpa fairwinds-stable/vpa --namespace vpa --create-namespace -f vpa-custom-values.yaml # See below
admissionController:
  enabled: false
recommender:
  enabled: true
  extraArgs:
    prometheus-address: |
      http://prometheus-operated.observability.svc.cluster.local:9090
    storage: prometheus
updater:
  enabled: false

Comme dit plus haut, Prometheus est utilisé ici comme fournisseur de métriques, pour avoir des informations plus pertinentes, et permettant d'avoir un historique plus grand. On ne couvrira pas l'installation de l'outil dans cet article.

Maintenant qu'on a le VPA fonctionnel (du moins, le recommendeur), on peut créer une configuration VPA. Un exemple est disponible ici.

La définition d'un VPA est assez simple, mais souhaitant plus d'automatisation, on va utiliser Goldilocks !

Goldilocks

Goldilocks est un utilitaire de la société Fairwinds, qui va permettre de gérer les requêtes et limites simplement, basé sur les VPA, comme précédemment installé.

L'outil va vérifier les déploiements, et automatiquement créer les VPA en fonction de labels. Donc si l'on souhaite activer les VPA sur un déploiement, un namespace ou une autre resource Kubernetes, il suffit d'y ajouter un label, et Goldilocks fera le reste !

L'installation se fait avec un chart Helm :

$ # Goldilocks Helm repository is already there
$ helm install goldilocks --namespace vpa fairwinds-stable/goldilocks

Une fois Goldilocks déployé, on retrouve 3 pods :

  1. Goldilocks controller, qui scrute les labels et créer les VPA en conséquence.
  2. Goldilocks dashboard, qui permet d'avoir un dashboard standalone pour voir les reommendations VPA.
  3. VPA recommender, qui calcule les recommendations sur les Requests et Limits CPU et RAM.
$ kubectl get pods
NAME                          READY   STATUS    RESTARTS   AGE
goldilocks-controller-5bf99   1/1     Running   0          49d
goldilocks-dashboard-699f4    1/1     Running   0          49d
vpa-recommender-74fdc         1/1     Running   0          67d

Maintenant, il suffit de rajouter le label qui va bien (goldilocks.fairwinds.com/enabled=true) sur un namespace pour voir la magie opérer : on ajoute ici les labels sur le namespace "velero", et les VPA seront automatiquement créés :

$ kubectl label ns velero goldilocks.fairwinds.com/enabled=true
$ kubectl get namespace velero --show-labels                  
NAME     STATUS   AGE    LABELS
velero   Active   112d   goldilocks.fairwinds.com/enabled=true,name=velero
 
$ kubectl get vpa -n velero                 
NAME                MODE   CPU   MEM         PROVIDED   AGE
goldilocks-restic   Off    15m   183046954   True       67d
goldilocks-velero   Off    11m   183046954   True       67d

Note: Fairwinds propose aussi un chart Helm qui installe les VPA et Goldilocks en même temps, mais ne le recommendent pas.

Maintenant que l'on a nos VPAs créé automatiquement, on peut voir les recommendations sur le dashboard dédié !

Goldilocks Dashboard

OK, c'est très bien, mais on a généralement déjà de beaux tableaux de bord avec des outils de monitoring comme le couple Prometheus & Grafana. Pourquoi ne pas les utiliser au lieu du dashboard dédié ? On y va !

Prometheus & Grafana

En cherchant un peu dans les paramètres des VPA et les métriques disponibles, on peut voir que kube-state-metrics expose les informations suivantes :

  • kube_verticalpodautoscaler_status_recommendation_containerrecommendations_lowerbound
  • kube_verticalpodautoscaler_status_recommendation_containerrecommendations_upperbound

Toutes ces métriques sont définies ici.

Si on utilise l'opérateur Prometheus, il faudra le mettre à jour pour explicitement activer le collecteur verticalpodautoscalers dans le déploiement kube-state-metrics.

Prometheus VPA Metrics

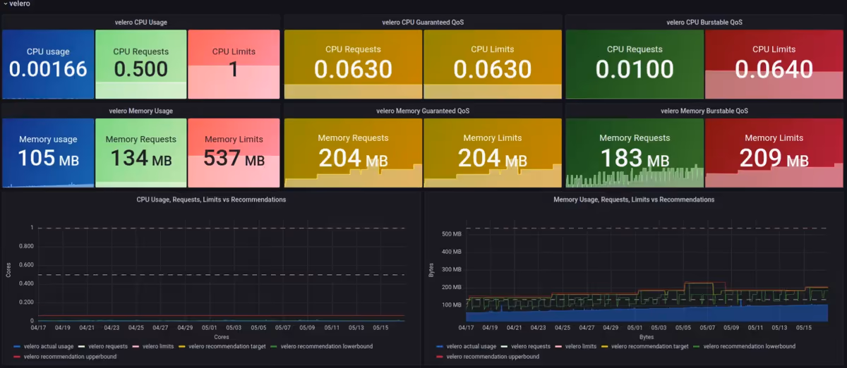
On a maintenant les VPA, les métriques Prometheus, on peut donc arêter le dashboard Goldilocks et créer le notre dans Grafana, et récupérant les bonnes métriques !

  1. On va donc mettre à jour le déploiement de Goldilocks pour désactiver le dashboard :
$ helm upgrade goldilocks --namespace vpa fairwinds-stable/goldilocks -f goldilocks-custom-values.yaml
dashboard:
  enabled: false
  1. On crée un dashboard Grafana !

Grafana VPA Recommendations

Cool ! On peut maintenant suivre et adapter les Requests & Limits de nos applications depuis notre outil de dashboard préféré, et adapter les différents seuils pour s'adapter au cluster. On peut aussi étendre l'historique des recommendations, pour mieux adapter les valeurs.

Un exemple de tableau de bord est disponible ici : https://grafana.com/grafana/dashboards/16294

Fun fact, j'ai utilisé Goldilocks pour adapter les Requests & Limits de Goldilocks lui-même ;)

Ressources

On peut récupérer un autre tableau de bord ici, lequel j'ai utilisé comme source pour crée le mien.

© Gravitek. Tous droits réservés.

logo

Gravitek est une Société à taille humaine, guidée par la qualité de service et la construction d'une relation durable avec ses clients.